Profilage de codes Python
Nous présentons ici des techniques pour suivre spécifiquement l'évolution de la mémoire CPU et la durée des instructions lors de l'exécution d'un script Python.
Les mĂ©thodes proposĂ©es sont faciles Ă mettre en Ćuvre et possĂšdent chacune des points forts.
RĂ©capitulatifâ
Voici un récapitulatif des spécificités de chacune :
| type | informations | Impact vitesse | Limites | |
|---|---|---|---|---|
| CEEMS | Mémoire, CPU, GPU, consommation électrique, émissions de CO2, flame graph | Suit l'utilisation mémoire, CPU et GPU, peut afficher la trace de l'utilisation mémoire, effectué automatiquement pour les jobs Slurm | Les résultats sont disponibles uniquement pour les jobs de plus de 5 minutes. | |
| Scalene | Mémoire, CPU, GPU | Profilage complet ou par fonction via décorateur, vue trÚs complÚte sous forme de tableau (CPU, mémoire, GPU possible) | ++ | Provoque des CUDA Out Of Memory Error lorsqu'utilisé avec des workers PyTorch. |
| Memory Profiler | Mémoire | Profilage complet ou par fonction via décorateur, vue agrégée | +++ | Le profilage ligne-par-ligne de processus parallÚles peut mélanger la sortie de chaque processus. |
| Fil profiler | Mémoire max | Profilage mémoire générant un flame graph pour trouver l'instruction provoquant un pic d'allocation | + | |
| py-spy | flame graph, call stack, suivi en temps réel | Package Python permettant de surveiller en temps réel un processus Python et ses sous-processus | ||
| Nsight Systems | Mémoire, CPU, GPU | Un outil NVIDIA permettant d'afficher l'utilisation mémoire (CPU & GPU) et la trace d'exécution précise du code lancé | ? | |
| Investigation manuelle | Mémoire, CPU | Deux codes Python qui permettent de ponctuellement observer une fonction (durée) ou une structure (mémoire) |
L'outil le plus complet est CEEMS, qui récupÚre les informations de consommation énergétique et d'utilisation mémoire des jobs directement depuis les capteurs intégrés au matériel.
CEEMS ne prend en compte que les jobs dont la durée dépasse 5 minutes.
Nsight Systems est un outil NVIDIA capable de profiler l'ensemble d'un code et d'afficher l'utilisation des CPU, GPU et mémoire tout au long de l'exécution via une interface graphique, ainsi que d'identifier des opportunités d'amélioration du code.
L'outil Scalene génÚre un fichier donnant des informations exhaustives, ligne par ligne du code ainsi profilé (CPU, mémoire, GPU, nombre d'appels). Il a aussi l'avantage de ne pas trop ralentir l'exécution (+33% constatés sur une expérimentation de traitement de données).
L'outil Memory Profiler se distingue en proposant une vue graphique de l'occupation mémoire au cours du temps :
- ligne par ligne comme pour Scalene mais une fonction appelée plusieurs fois apparaßt (avec son contenu) autant de fois qu'il y a d'appels ;
- l'affichage graphique permet de facilement voir les pics et les éventuelles fuites mémoire (il est normalement possible d'annoter les fonctions appelées sur ce graphe mais cela ne semble pas fonctionnel pour l'instant).
Ces deux outils Scalene et Memory Profiler nécessitent d'appeler le code via un exécutable (respectivement scalene et mprof) et/ou d'ajouter des lignes de code (un import et des décorateurs).
Le module Fil profiler est le plus limitĂ© en terme de fonctionnalitĂ©s mais il peut ĂȘtre intĂ©ressant si vous ĂȘtes habituĂ© aux visualisations graphiques des appels de fonctions dans un code.
L'outil py-spy offre la possibilité de suivre en temps réel l'exécution de son processus Python. Il peut créer une trace du pic mémoire ou sortir le callstack en temps réel de tous les threads et sous-threads du processus. TrÚs utile pour identifier des threads bloquants.
- Faites le profilage en rĂ©servant un nĆud de calcul dynamiquement via
srunplutĂŽt que via un job lancĂ© parsbatch. Attention au dĂ©lai d'attente pour obtenir les ressources de calcul qui varie en fonction de la charge de la machine ! - Ne gardez pas le profilage actif si vous n'ĂȘtes plus en train d'expĂ©rimenter pour prĂ©server votre quota d'heures de calcul !
- Vérifiez les derniÚres versions des bibliothÚques et les nouveautés.
- Essayez de mettre les parties du code à profiler sous forme de fonctions ou de classes (pour l'usage de décorateur).
- Il arrive que les profilers gĂ©nĂšrent des fichiers core, n'oubliez pas de les effacer car ils peuvent ĂȘtre trĂšs volumineux.
- Attention, si vous avez un out of memory lors d'une session dynamique sur un nĆud de calcul, vous n'en serez informĂ© que lorsque vous quitterez cette session et non lorsque le programme exĂ©cutĂ© Ă©chouera !
Mise en place d'outils Pythonâ
Si des outils ne sont pas disponibles dans les modules qui vous intéressent :
- vous pouvez demander leurs installations à l'assistance (assist@idris.fr) en précisant le module que vous utilisez ;
- ou vous pouvez les installer vous mĂȘme en surchargeant un module existant (
pytorch-gpu/py3/2.6.0dans cet exemple) avec l'une des commandes pip suivantes :
module load pytorch-gpu/py3/2.6.0
pip install --upgrade --user --no-cache-dir memory_profiler
pip install --upgrade --user --no-cache-dir filprofiler
pip install --upgrade --user --no-cache-dir scalene
pip install --upgrade --user --no-cache-dir py-spy
Certains de ces profilers sont activement dĂ©veloppĂ©s, il peut donc ĂȘtre avantageux de les rĂ©installer avec l'option pip --upgrade mĂȘme si des versions sont dĂ©jĂ disponibles dans les modules, pour pouvoir bĂ©nĂ©ficier des derniĂšres fonctionnalitĂ©s et corrections d'erreur.
Pour utiliser les exécutables de ces outils (quand ils existent), il est nécessaire de modifier la variable PATH avant leurs appels :
-
Par défaut, les installations se font dans votre HOME donc utilisez la commande suivante :
export PATH=$HOME/.local/bin:$PATH -
Mais si vous avez redéfini la variable PYTHONUSERBASE c'est cette variable qu'il faut utiliser :
export PATH=$PYTHONUSERBASE/bin:$PATH
CEEMSâ
Il est possible d'accéder au relevé énergétique pour chacun de ses projets (pour chaque partition matérielle) ainsi qu'à l'utilisation CPU et GPU moyenne de ses jobs.
Le dashboard par défaut de CEEMS

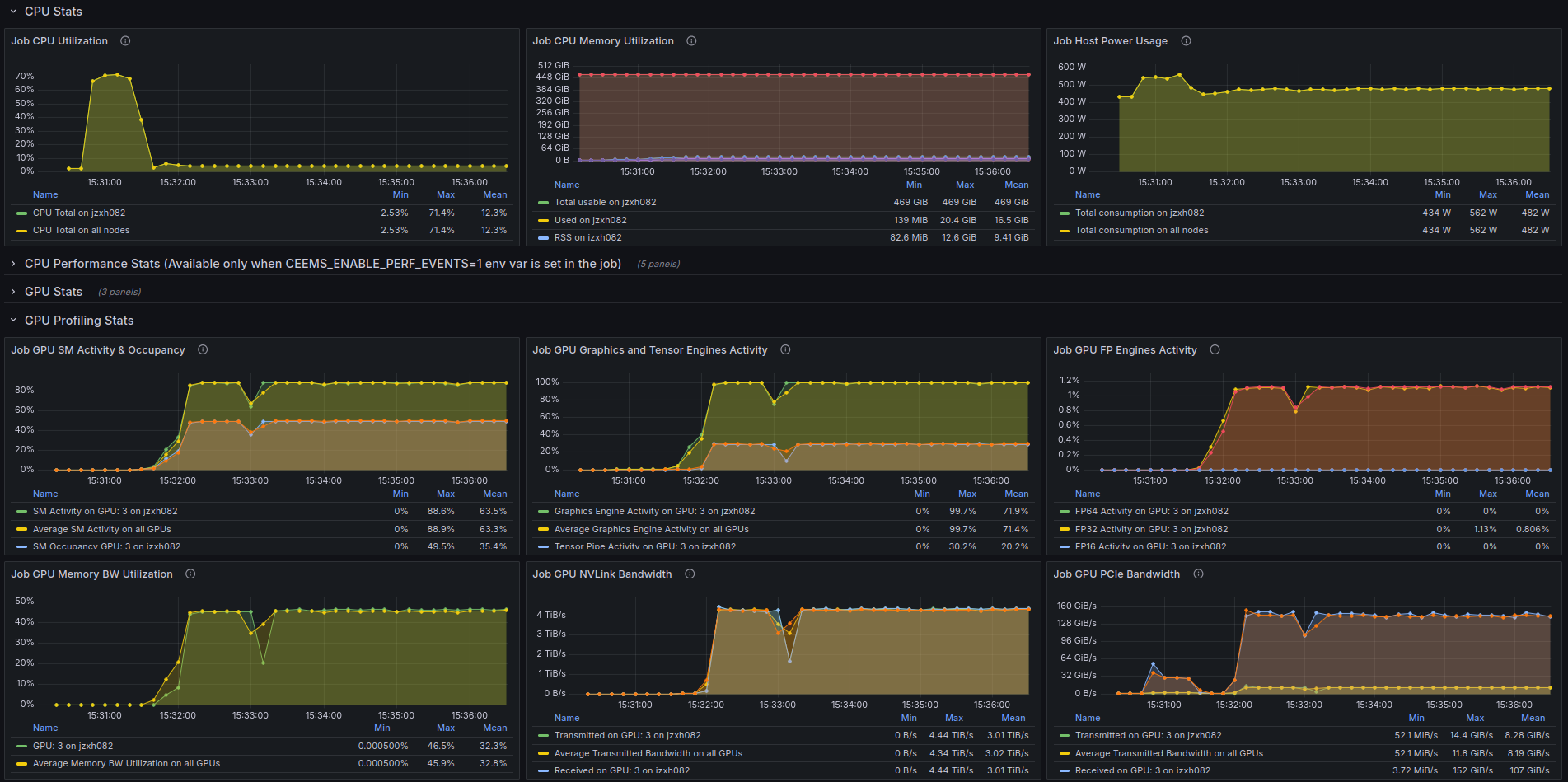
En cliquant sur un job listé, on accÚde ensuite à un résumé spécifique à ce job avec, entre autre, la consommation énergétique et une estimation des émissions de CO2. CEEMS permet également de visualiser les utilisations mémoire, CPU et GPU au cours du temps.
Les graphes d'utilisation CPU et GPU d'un job sur CEEMS

Enfin, en précisant export CEEMS_ENABLE_PROFILING=1 dans le fichier Slurm, CEEMS va imprimer la trace du job.
La trace mémoire CEEMS d'un job slurm

Une documentation supplémentaire est disponible sur la page dédiée.
Scaleneâ
Pour cet outil, le code est exécuté via la commande scalene plutÎt que python :
- Par exemple, pour une sortie au format texte dans le terminal, utilisez la commande suivante :
scalene preprocess.py
- Et pour avoir une sortie au format html (le format txt est actif par défaut) dans un fichier, utilisez la commande suivante :
scalene --html --outfile profile.html preprocess.py
Ce qui donne ce type de sortie :
Tableau de sortie de Scalene

Pour ne profiler que certaines fonctions du code, il faut y ajouter le décorateur @profile (pas d'import nécessaire) :
@profile
def preprocess_data(dataframe, verbose=False):
...
Nous avons observé que Scalene pouvait causer de fréquentes Out Of Memory errors avec les codes PyTorch, pour l'instant inexpliquées.
Memory profilerâ
Ce profiler propose deux modes de fonctionnement, selon que l'on souhaite avoir un graphe temporel de l'évolution de la mémoire et/ou une sortie au format texte de cette évolution.
Le mode de base produit un fichier texte contenant les évolutions de la mémoire allouée et nécessite d'ajouter les instructions suivantes dans les codes à profiler :
# Import necessaire
from memory_profiler import profile
# Fichier de sortie du profiler
fp=open('memory_profiler.log','w+')
# Profiling de la fonction avec sortie dans le fichier choisi
@profile(stream=fp)
def create_tensor():
...
Notez que le décorateur @profile(stream=fp) peut servir autant de fois qu'on le souhaite pour autant de fonctions différentes.
L'exécution du code se fait alors sans changement via la commande python.
Le fichier memory_profiler.log contiendra alors ce type d'information :
Line # Mem usage Increment Occurrences Line Contents
=============================================================
7 356.1 MiB 356.1 MiB 1 @profile(stream=fp)
8 def create_tensor():
9 356.1 MiB 0.0 MiB 1 size = 10**5
10 76652.2 MiB 76296.1 MiB 1 array = np.random.rand(size,size)
11 114804.5 MiB 38152.3 MiB 1 _tensor = torch.Tensor(array) # Créé un objet Tensor
12
13 114809.9 MiB 5.4 MiB 1 device = torch.device("cuda" if torch.cuda.is_available() else "CPU")
14 114809.9 MiB 0.0 MiB 1 print("Device:", device)
15 76799.9 MiB -38010.1 MiB 1 _tensor = _tensor.to(device) # Le Tensor est déplacé vers la mémoire GPU
16 76799.9 MiB 0.0 MiB 1 print("Tensor mounted to", device)
17
18 505.9 MiB -76294.0 MiB 1 del array # Suppression de l'objet "array" de la mémoire
Il est possible de profiler la totalité du code en le lançant avec l'option -m memory profiler comme suit :
python -m memory_profiler example.py
Le second mode de fonctionnement permet d'obtenir un graphe des Ă©volutions de la mĂ©moire. Le code doit alors ĂȘtre exĂ©cutĂ© via la commande mprof :
mprof run example.py
L'exécution génÚre alors un fichier dont le nom est du type mprofile_*.dat que l'on peut interpréter pour en extraire un graphique via la commande matplotlib.
Pour avoir le graphe du dernier profilage réalisé, il suffit de faire :
mprof plot
Si vous souhaitez visualiser un autre fichier, il vous suffit d'ajouter son nom dans la ligne de commande.
Exemple de graph Memory Profiler

Il est possible d'afficher sur le graphe quand commence et finit une fonction en utilisant le décorateur @profile (et en omettant l'instruction from memory_profiler import profile).
A noter que la gĂ©nĂ©ration du graphe nĂ©cessite l'accĂšs Ă un environnement graphique (sur Jean Zay, utilisez les nĆuds de visualisation), le plus simple Ă©tant d'utiliser cette fonctionnalitĂ© sur son ordinateur local.
L'outil Memory Profiler a de nombreux modes, qu'il est possible de voir en lançant mprof sans argument, puis mprof <mode> -h pour les options relatives à un mode donné.
Fil profilerâ
Ce profiler est la version open source d'un outil commercial. Il est assez limité mais en contrepartie son impact sur la durée d'exécution du programme est moindre.
Pour obtenir un flame graph (et donc l'endroit oĂč se situe la portion de code la plus gourmande en mĂ©moire), il faut lancer le code ainsi :
fil-profile run example.py
Cela génÚre un répertoire contenant un fichier html et 2 images vectorielles (svg) contenant chacune un flame graph :
Flame graph fil-profiler

Pour profiler une partie du code, il suffit de modifier le code ainsi :
from filprofiler.api import profile
_tensor = profile(lambda: create_tensor(), "fil-result")
et d'exécuter ensuite le code de cette maniÚre (attention à bien utiliser fil-profiler python et non pas fil-profile run) :
fil-profile python example.py
Contrairement au dĂ©corateur utilisĂ© par les autres profilers, cette maniĂšre de procĂ©der permet de profiler une fonction en respectant des conditions (Ă implĂ©menter soi-mĂȘme dans le code via un if ⊠else âŠ), par exemple ne profiler que sur le rang master en cas de code multi-tĂąches.
py-spyâ
Le package py-spy contient trois utilitaires différents: record, top et dump permettant respectivement de générer un flame graph, de visualiser en temps réel l'activité au sein du processus Python et d'afficher le call stack actuel pour chaque thread Python.
Pour utiliser py-spy il est nĂ©cessaire de d'abord lancer votre code python en parallĂšle via un job slurm et ensuite de se connecter au nĆud de calcul du job par ssh.
Une fois le job lancĂ©, la commande squeue --me permet de rĂ©cupĂ©rer le nĆud de calcul assignĂ©, et ssh <nĆud> vous permet d'y accĂ©der (ici nĆud=jzxh017) :
sbatch training.pysubmitted batch job 24010squeue --me JOBID PARTITION NAME USER ST TIME NODES NODELIST(REASON) 241010 GPU_p6 training my_name R 0:04 1 jzxh017ssh jzxh017# Le shell est à présent sur le noeud jzxh017
Il faut ensuite utiliser la commande top pour lister les processus tournant sur le nĆud, et identifier le processus Python Ă profiler et son Process ID (PID) :
top PID USER PR NI VIRT RES SHR S %CPU %MEM TIME+ COMMAND 181501 use01jz 20 0 46,5g 147840 0 S 97,4 0,1 1:16.79 wandb 172547 use02jz 20 0 244216 5120 4480 R 69,7 0,0 3:07.09 rsync1769193 my_name 20 0 298028 31204 4480 R 63,2 0,0 0:18.65 python 181192 use05jz 20 0 72,5g 512764 17280 S 59,0 0,3 0:37.22 git
Rapport de performanceâ
Pour créer un flame graph, il suffit d'utiliser la sous commande record de py-spy en indiquant le processus voulu via --pid <PID> :
# Pour créer un flamegraph
py-spy record -o profile.svg --pid 1769193
SVG de sortie de py-spy record
Performance instantanĂ©eâ
La sous commande top de py-spy est similaire à la commande top d'Unix et affiche en temps réel les fonctions qui consomment le plus de temps dans le programme pour le processus sélectionné via --pid <PID> :
py-spy top --pid 1769193
Cette commande met à jour l'affichage en continu, vous aidant ainsi à identifier rapidement les goulots d'étranglement au niveau des performances (bottleneck).
Sortie de py-spy top

Call stackâ
Pour avoir la call stack en temps réel, il suffit d'utiliser la sous commande dump de py-spy en indiquant le processus voulu via --pid <PID> :
# Pour obtenir le callstack instantané des threads
py-spy dump --pid 1769193 > full_training.dump
Ceci peut ĂȘtre utile pour dĂ©tecter des blocages ou autres problĂšmes d'exĂ©cution.
Sortie de py-spy dump

Nsight Systems (NVIDIA)â
Nsight-systems est disponible sur Jean Zay via les modules-files nvidia-nsight-systems (voir la sortie de la commande module avail nvidia-nsight-systems). Son utilisation requiĂšre de charger la version voulue via la commande module load nvidia-nsight-systems/.... Ensuite, il suffit d'utiliser la commande nsys profile comme suit:
srun nsys profile python example.py
Ceci générera un fichier reportX.nsys-rep qui sera interprétable par les autres commandes nsys.
Lors de l'exécution de plusieurs processus à profiler, il est possible de lancer une session avec nsys start puis de la terminer avec nsys stop, en profilant chaque processus souhaité avec nsys launch.
Voici un exemple de job slurm :
#!/bin/bash
#SBATCH --job-name=nsys_example
#SBATCH --output=%x_%j.out
#SBATCH --error=%x_%j.out#err
#SBATCH --gres=gpu:1
#SBATCH --nodes=1
#SBATCH --ntasks-per-node=1
#SBATCH --hint=nomultithread
#SBATCH --time=00:05:00
#SBATCH --cpus-per-task=24
#SBATCH -C h100
## load module
module purge
module load arch/h100
module load pytorch-gpu/py3/2.6.0
module load nvidia-nsight-systems/2024.7.1.84
## echo of launched commandes
set -x
nsys start
srun nsys launch python example.py # code profilé
srun python post.py # code intermédiaire non-profilé
srun nsys launch python example2.py # code profilé
nsys stop
Investigation manuelle et ponctuelleâ
C'est la mĂ©thode la moins intrusive pour explorer des parties de code, en particulier si vous soupçonnez oĂč se situe un problĂšme potentiel.
Ces codes pourront ĂȘtre rassemblĂ©s dans un fichier tools.py (Ă rendre accessible via $PYTHONPATH par exemple).
Information sur la durĂ©e d'exĂ©cution d'une fonctionâ
Il suffit de définir les fonctions suivantes :
import time
from functools import wraps
def convert_time(seconds):
return time.strftime("%H:%M:%S", time.gmtime(seconds))
def timing(func):
@wraps(func)
def wrap(*args, **kw):
start_time = time.time()
result = func(*args, **kw)
duration = time.time() - start_time
print(f"________ Duration of {func.__name__}(): {convert_time(duration)} \t {duration} seconds")
return result
return wrap
On utilise alors cette fonction timing via un décorateur :
from tools import timing
@timing
def suspicious_function():
...
La maniÚre d'exécuter le code est inchangée.
Une information similaire à celle ci-dessous apparaßtra dans la sortie du programme (ou dans le fichier défini via la directive Slurm --output si lancement via sbatch).
________ Duration of suspicious_function(): 00:00:18 18.34224474 seconds
Information sur la mĂ©moire rĂ©servĂ©eâ
Cette mĂ©thode n'est pas forcĂ©ment fiable, et peut sous estimer la rĂ©elle occupation mĂ©moire (ce qui est aussi le cas des outils prĂ©sentĂ©s plus haut). Cela peut aussi ne pas ĂȘtre adĂ©quat selon la complexitĂ© de la structure de donnĂ©es que vous souhaitez Ă©valuer (voir les handlers dans le code ci-joint).
Dans le mĂȘme ordre d'idĂ©e que la fonction timing ci-dessus, on va dĂ©finir dans un fichier tools.py, les fonctions suivantes :
from sys import getsizeof, stderr
from itertools import chain
from collections import deque
try:
from reprlib import repr
except ImportError:
pass
def convert_byte(num, suffix="B"):
for unit in ["", "Ki", "Mi", "Gi", "Ti", "Pi", "Ei", "Zi"]:
if abs(num) < 1024.0:
return f"{num:3.1f}{unit}{suffix}"
num /= 1024.0
return f"{num:.1f}Yi{suffix}"
def total_size(object_name, o, handlers={}, verbose=False):
""" Returns the approximate memory footprint an object and all of its contents.
Automatically finds the contents of the following builtin containers and
their subclasses: tuple, list, deque, dict, set and frozenset.
To search other containers, add handlers to iterate over their contents:
handlers = {SomeContainerClass: iter,
OtherContainerClass: OtherContainerClass.get_elements}
"""
dict_handler = lambda d: chain.from_iterable(d.items())
all_handlers = {tuple: iter,
list: iter,
deque: iter,
dict: dict_handler,
set: iter,
frozenset: iter,
}
all_handlers.update(handlers) # user handlers take precedence
seen = set() # track which object id's have already been seen
default_size = getsizeof(0) # estimate sizeof object without __sizeof__
def sizeof(o):
if id(o) in seen: # do not double count the same object
return 0
seen.add(id(o))
s = getsizeof(o, default_size)
if verbose:
print(f"________ Memory consumption of {object_name} ({type(o)}) {convert_byte(s)}")
for typ, handler in all_handlers.items():
if isinstance(o, typ):
s += sum(map(sizeof, handler(o)))
break
return s
return sizeof(o)